본문으로 건너뛰기

분산 트레이닝 실험 로깅

분산 트레이닝에서는 여러 GPU를 병렬로 사용하여 모델을 트레이닝합니다. W&B는 분산 트레이닝 실험을 추적하기 위한 두 가지 패턴을 지원합니다:

  1. 한 프로세스: 단일 프로세스에서 W&B (wandb.init)를 초기화하고 실험을 로깅합니다 (wandb.log). 이는 PyTorch 분산 데이터 병렬 (DDP) 클래스로 분산 트레이닝 실험을 로깅하는 일반적인 솔루션입니다. 일부 경우에는, 사용자가 다른 프로세스에서 메인 로깅 프로세스로 데이터를 전송하기 위해 멀티프로세싱 큐(또는 다른 통신 원시체)를 사용합니다.
  2. 여러 프로세스: 모든 프로세스에서 W&B (wandb.init)를 초기화하고 실험을 로깅합니다 (wandb.log). 각 프로세스는 본질적으로 별도의 실험입니다. W&B를 초기화할 때 group 파라미터(wandb.init(group='group-name'))를 사용하여 공유 실험을 정의하고 W&B App UI에서 로깅된 값을 함께 그룹화합니다.

다음 예시는 W&B를 사용하여 단일 기계에서 두 개의 GPU로 PyTorch DDP를 사용하여 메트릭을 추적하는 방법을 보여줍니다. PyTorch DDP (DistributedDataParallel intorch.nn)은 분산 트레이닝을 위한 인기 있는 라이브러리입니다. 기본 원리는 모든 분산 트레이닝 설정에 적용되지만, 구현의 세부 사항은 다를 수 있습니다.

:::안내 W&B GitHub 예시 리포지토리 여기에서 이 예시들의 코드를 탐색하세요. 특히, 한 프로세스와 여러 프로세스 메소드를 구현하는 방법에 대한 정보는 log-dpp.py 파이썬 스크립트를 참조하세요. :::

메소드 1: 한 프로세스

이 방법에서는 랭크 0 프로세스만 추적합니다. 이 방법을 구현하려면, W&B (wandb.init)를 초기화하고, W&B 실행을 시작하며, 랭크 0 프로세스 내에서 메트릭을 로깅합니다 (wandb.log). 이 방법은 간단하고 견고하지만, 이 방법은 다른 프로세스(예: 배치에서의 손실 값 또는 입력)에서 모델 메트릭을 로깅하지 않습니다. 시스템 메트릭(예: 사용량 및 메모리)은 모든 프로세스에 정보가 사용 가능하기 때문에 모든 GPU에 대해 여전히 로깅됩니다.

:::안내 단일 프로세스에서 사용 가능한 메트릭만 추적하려면 이 방법을 사용하세요. 전형적인 예시로는 GPU/CPU 이용률, 공유 검증 세트에서의 행동, 그레이디언트 및 파라미터, 대표 데이터 예시에서의 손실 값 등이 있습니다. :::

우리의 샘플 파이썬 스크립트 (log-ddp.py) 내에서, 랭크가 0인지 확인합니다. 이를 위해, torch.distributed.launch로 여러 프로세스를 시작한 다음, --local_rank 커맨드라인 인수로 랭크를 확인합니다. 랭크가 0으로 설정되면, train() 함수에서 조건부로 wandb 로깅을 설정합니다. 우리의 파이썬 스크립트 내에서, 다음과 같은 확인을 사용합니다:

if __name__ == "__main__":
# 인수 받기
args = parse_args()

if args.local_rank == 0: # 메인 프로세스에서만
# wandb 실행 초기화
run = wandb.init(
entity=args.entity,
project=args.project,
)
# DDP로 모델 트레이닝
train(args, run)
else:
train(args)

W&B App UI를 탐색하여 단일 프로세스에서 추적된 메트릭의 예시 대시보드를 확인하세요. 대시보드는 두 GPU 모두에 대해 추적된 온도 및 이용률과 같은 시스템 메트릭을 표시합니다.

그러나, 에포크와 배치 크기에 따른 손실 값은 단일 GPU에서만 로깅되었습니다.

메소드 2: 여러 프로세스

이 방법에서는 작업의 각 프로세스를 추적하여 각 프로세스에서 별도로 wandb.init()wandb.log()를 호출합니다. 트레이닝이 끝날 때 wandb.finish()를 호출하여 실행이 완료되었음을 표시하고 모든 프로세스가 올바르게 종료되도록 하는 것이 좋습니다.

이 방법으로 로깅할 수 있는 정보가 더 많아집니다. 그러나, W&B App UI에서 여러 W&B 실행을 추적하는 것이 어려울 수 있습니다. 이를 완화하기 위해, W&B를 초기화할 때 group 파라미터에 값을 제공하여 주어진 실험에 속하는 W&B 실행을 추적할 수 있습니다. 실험에서 트레이닝 및 평가 W&B 실행을 추적하는 방법에 대한 자세한 내용은 그룹 실행을 참조하세요.

:::안내 개별 프로세스에서 메트릭을 추적하려면 이 방법을 사용하세요. 전형적인 예시로는 각 노드의 데이터 및 예측값(데이터 분포 디버깅을 위해) 및 메인 노드 외부의 개별 배치에서의 메트릭이 있습니다. 이 방법은 모든 노드에서 시스템 메트릭을 얻거나 메인 노드에서 사용 가능한 요약 통계를 얻기 위해 필요하지 않습니다. :::

다음 파이썬 코드 조각은 W&B를 초기화할 때 group 파라미터를 설정하는 방법을 보여줍니다:

if __name__ == "__main__":
# 인수 받기
args = parse_args()
# 실행 초기화
run = wandb.init(
entity=args.entity,
project=args.project,
group="DDP", # 실험의 모든 실행을 한 그룹으로
)
# DDP로 모델 트레이닝
train(args, run)

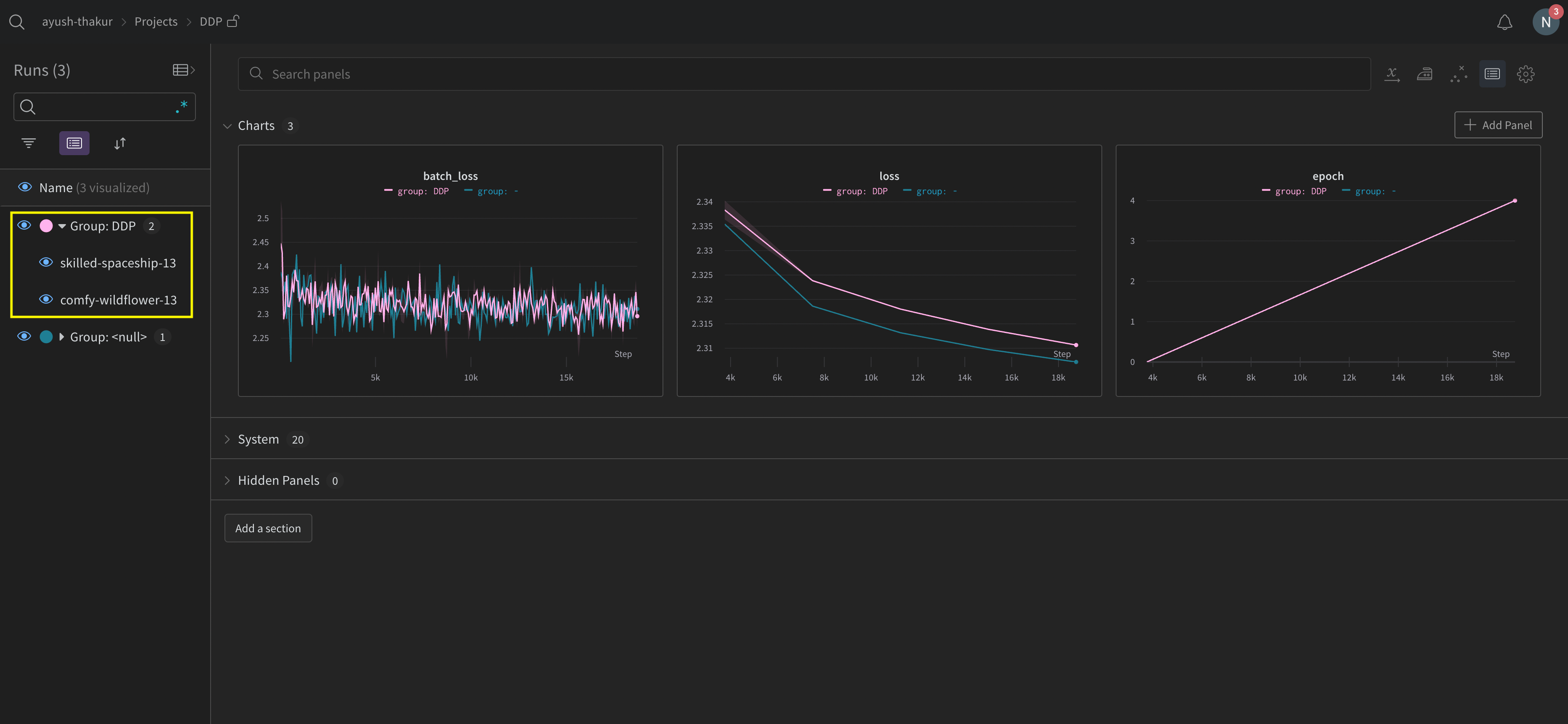
W&B App UI를 탐색하여 여러 프로세스에서 추적된 메트릭의 예시 대시보드를 확인하세요. 왼쪽 사이드바에 두 개의 W&B 실행이 함께 그룹화되어 있는 것을 확인할 수 있습니다. 그룹을 클릭하여 실험의 전용 그룹 페이지를 확인하세요. 전용 그룹 페이지는 각 프로세스에서 별도로 메트릭을 표시합니다.

위 이미지는 W&B App UI 대시보드를 보여줍니다. 사이드바에서 두 개의 실험을 볼 수 있습니다. 하나는 'null'로 표시되고 두 번째는 (노란 상자로 묶인) 'DPP'로 표시됩니다. 그룹을 확장하면(그룹 드롭다운 선택) 해당 실험에 연결된 W&B 실행을 볼 수 있습니다.

분산 트레이닝 문제를 피하기 위해 W&B 서비스 사용

W&B와 분산 트레이닝을 사용할 때 마주칠 수 있는 두 가지 일반적인 문제가 있습니다:

  1. 트레이닝 시작 시 멈춤 - 분산 트레이닝에서의 멀티프로세싱이 wandb 멀티프로세싱과 간섭할 경우 wandb 프로세스가 멈출 수 있습니다.
  2. 트레이닝 종료 시 멈춤 - wandb 프로세스가 언제 종료해야 하는지 알지 못해 트레이닝 작업이 멈출 수 있습니다. 파이썬 스크립트의 끝에서 wandb.finish() API를 호출하여 W&B에 실행이 완료되었음을 알리세요. wandb.finish() API는 데이터 업로드를 완료하고 W&B가 종료되도록 합니다.

분산 작업의 신뢰성을 향상시키기 위해 wandb service를 사용하는 것이 좋습니다. 앞서 언급한 트레이닝 문제는 wandb service가 사용 불가능한 W&B SDK 버전에서 흔히 발견됩니다.

W&B 서비스 활성화

W&B SDK의 버전에 따라 이미 W&B 서비스가 기본적으로 활성화되어 있을 수 있습니다.

W&B SDK 0.13.0 이상

W&B SDK 0.13.0 이상 버전의 경우 W&B 서비스가 기본적으로 활성화됩니다.

W&B SDK 0.12.5 이상

W&B SDK 버전 0.12.5 이상의 경우 파이썬 스크립트를 수정하여 W&B 서비스를 활성화하세요. 메인 함수 내에서 wandb.require 메소드를 사용하고 "service" 문자열을 전달하세요:

if __name__ == "__main__":
main()


def main():
wandb.require("service")
# 스크립트의 나머지 부분

최적의 경험을 위해서는 최신 버전으로 업그레이드하는 것이 좋습니다.

W&B SDK 0.12.4 이하

W&B SDK 버전 0.12.4 이하를 사용하는 경우 WANDB_START_METHOD 환경 변수를 "thread"로 설정하여 멀티스레딩을 사용하세요.

멀티프로세싱을 위한 예시 유스 케이스

다음 코드 조각은 고급 분산 유스 케이스에 대한 일반적인 메소드를 보여줍니다.

프로세스 생성

W&B 실행을 생성 프로세스에서 시작하는 경우 메인 함수에서 wandb.setup()[line 8]메소드를 사용하세요:

import multiprocessing as mp


def do_work(n):
run = wandb.init(config=dict(n=n))
run.log(dict(this=n * n))


def main():
wandb.setup()
pool = mp.Pool(processes=4)
pool.map(do_work, range(4))


if __name__ == "__main__":
main()

W&B 실행 공유

프로세스 간에 W&B 실행을 공유하려면 W&B 실행 오브젝트를 인수로 전달하세요:

def do_work(run):
run.log(dict(this=1))


def main():
run = wandb.init()
p = mp.Process(target=do_work, kwargs=dict(run=run))
p.start()
p.join()


if __name__ == "__main__":
main()

:::안내 로그 순서를 보장할 수 없습니다. 동기화는 스크립트의 작성자가 수행해야 합니다. :::

Was this page helpful?👍👎